欢迎访问,榴莲视频老版下载(天津)科技有限公司网站!

榴莲视频老版下载科技

服务大生产工艺 智造中药提取——天士力东北现代中药示范工厂项目智能提取车间进入带料测试阶段

  • 分类:企业动态
  • 作者:
  • 来源:
  • 发布时间:2018-05-16 17:34
  • 访问量:

【概要描述】工业4.0概念首先由德国政府提出,旨在提升制造业的智能化水平。《中国制造2025》是中国版的“工业4.0”规划,该规划经李克强总理签批,由国务院公布。规划提出了中国制造强国建设三个10年的“三步走”战略,是第一个10年期的行动纲领。

服务大生产工艺 智造中药提取——天士力东北现代中药示范工厂项目智能提取车间进入带料测试阶段

【概要描述】工业4.0概念首先由德国政府提出,旨在提升制造业的智能化水平。《中国制造2025》是中国版的“工业4.0”规划,该规划经李克强总理签批,由国务院公布。规划提出了中国制造强国建设三个10年的“三步走”战略,是第一个10年期的行动纲领。

  • 分类:企业动态
  • 作者:
  • 来源:
  • 发布时间:2018-05-16 17:34
  • 访问量:
详情

  工业4.0概念首先由德国政府提出,旨在提升制造业的智能化水平。《中国制造2025》是中国版的“工业4.0”规划,该规划经李克强总理签批,由国务院公布。规划提出了中国制造强国建设三个10年的“三步走”战略,是第一个10年期的行动纲领。

  什么是智能制造?如何将现代中药大生产工艺与智能化的流程控制,大数据分析进行深度结合?天士力东北现代中药示范工厂项目已经迈出了关键一步。

  智能制造,是提高质量、降低能耗的一种技术手段。现代中药的智能化生产,最重要的一步是理顺生产工艺(process&URS),通过梳理整个业务和生产制造流程,完成相关的布局、设备和系统配置设计。在自动化设计阶段,会根据工艺需求,选择适合的传感器。通过MES生产执行管理系统,能源计量系统,追溯全部过程参数,最终对产品的TCO进行实时分析。榴莲视频老版下载的工艺设计专家和自动化专家有着丰富的工厂规划实战经验。

20170514-1.png

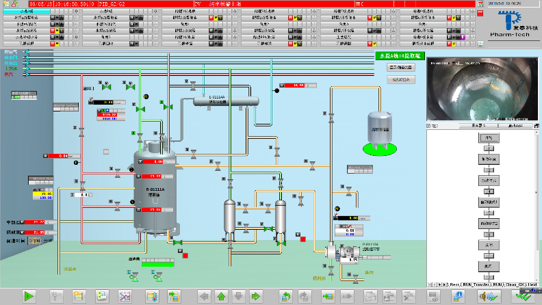
  天士力东北现代中药示范工厂项目的自控设计和工厂设计是同步进行的。这就大大避免了生产线投产后出现二次改造的风险。工业4.0相关的解决方案,可以帮企业有效解决工厂管理、生产数据追踪以及完善的自动化智能系统,例如MES。通过MES(生产执行管理)系统,可以开展制药工厂的有效管理。使用ERP系统,可以管理整个物料的采购到产品出厂的数据。MES系统中的智能工厂管理模块,将通过设备数据与中央MES/ERP系统的对接,使整个工厂的生产流程,变得透明与可视。

20180514-2.png

 

项目简介:

  天士力(东北)现代中药资源有限公司位于辽宁省本溪市桓仁满族自治县,以中药提取生产和配方颗粒生产为核心建设内容,总建筑面积2.6万平方米。

20180514-4.jpg

  车间共设计6条中药提取生产线,年药材处理能力1.2万吨。车间控制系统基于“无人化”理念设计,集成了MES智能生产系统,视频监控系统和能源管理系统,生产过程远程可操控。

20180514-5.jpg

  该项目的智能提取生产线已经安装调试就位,带水测试完成,目前进入紧张的带料测试阶段。预计今年9月份,国内首条智能化提取生产线将正式投入使用。首届中药智能化生产榴莲APP下载网址进入入口污污也将在这里举行。

桓仁动画.gif

 

暂时没有内容信息显示
请先在网站后台添加数据记录。
暂时没有内容信息显示
请先在网站后台添加数据记录。

tutu

欢迎来到榴莲视频老版下载(天津)科技有限公司网站
请问您是否想需要榴莲视频老版下载的引导服务,通过引导,您可快速并准确的搜索到您所需要的产品。
tu

服务热线

022-26735765

联系方式  

天津市北辰科技园区泾河道6号 

300410

86-22-2673 5765  186 0264 6484

友情链接

发布时间:2020-08-11 15:11:49

扫描进入微信公众号

tu

机器人

发布时间:2020-08-13 13:53:56

tu

tu

版权所有:榴莲视频老版下载(天津)科技有限公司    津ICP备69660922号-1

网站地图